2026 nécessite une nouvelle approche pour diriger les équipes. Les chefs de projet ont besoin de bien plus que du tableau de bord par défaut et des « statistiques des problèmes » pour réussir. Lorsque vous gérez plusieurs projets, vous avez besoin d'un tableau de bord Jira pour la gestion de projet afin de voir clairement les performances et la charge de travail de l'équipe. C'est pourquoi de nombreuses équipes vont au-delà des rapports Jira standard pour trouver des solutions intégrées.
De nombreux dirigeants utilisent une gestion « à écran unique » pour centraliser les données et les capacités de l'équipe. L'utilisation d'un tableau de bord de projet vous permet de détecter les problèmes à un stade précoce et de prendre des décisions rapides et fondées sur des données.
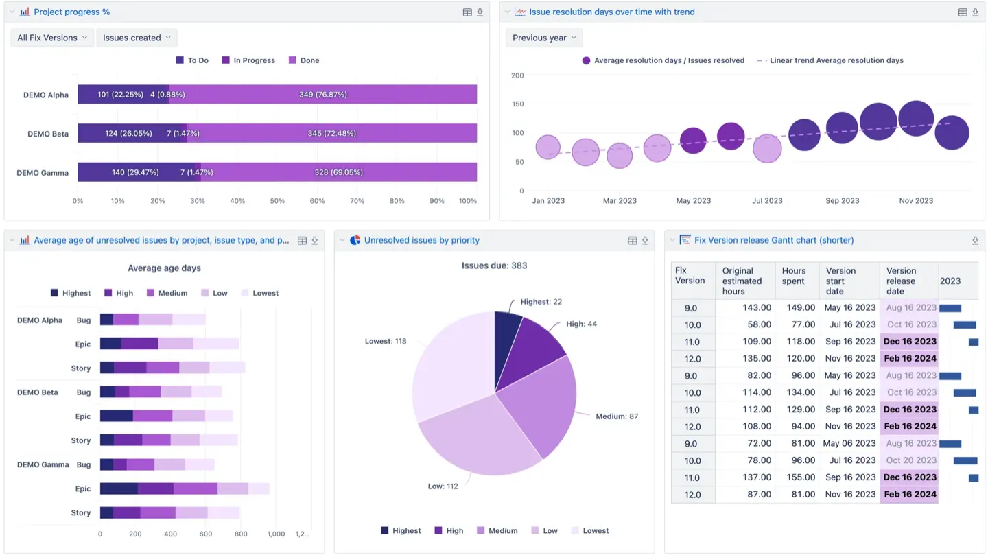
De nombreuses équipes recherchent comment créer un tableau de bord pour un projet dans Jira. Nous examinerons cinq applications de l'Atlassian Marketplace qui font de Jira un puissant moteur de création de rapports.
Gadgets de reporting de projet ActivityTimeline
ActivityTimeline améliore l'expérience des tableaux de bord personnalisés. Il relie la planification avancée des ressources aux outils que vous utilisez déjà. Les gadgets Jira standard n'affichent que des informations de base, mais ActivityTimeline fournit des informations en temps réel sur les performances et la charge de travail de l'équipe. Vous pouvez consulter toutes les informations relatives à votre projet dans un seul espace de travail.
Ces gadgets se concentrent sur la façon de suivre les projets. Vous pouvez suivre le travail au niveau du projet Jira, de l'Epic ou de l'Initiative. Le système fait office de tableau de bord de l'état des projets Jira en utilisant des estimations de temps et des données en temps réel pour mesurer le succès. Il compare vos estimations au temps enregistré. Cela permet aux chefs de projet de suivre avec précision l'état de santé des projets. Vous pouvez rapidement voir si un Epic est sur la bonne voie ou s'il est sous-estimé. Les gadgets s'actualisent automatiquement pour afficher les données les plus récentes. Cela permet d'obtenir facilement des informations utiles et de rester organisé.
ActivityTimeline vous permet d'ajouter rapports avancés sur votre tableau de bord Jira. Cela crée un hub central pour votre équipe de projet. Pour commencer, utilisez l'un des nombreux tableaux de bord et cliquez sur « Modifier ». Recherchez le gadget ActivityTimeline et ajoutez-le.

Ces gadgets affichent des informations en temps réel et s'actualisent automatiquement. Vous pouvez également intégrer ces visuels dans Confluence pour faciliter la collaboration.
Les « trois grands » gadgets
Rapport prévu et rapport réel : Cet outil mesure la précision de vos estimations. Il compare le temps prévu aux heures réelles enregistrées. Il utilise des statuts codés par couleur pour indiquer l'état du projet. Par exemple, le rouge signifie qu'une tâche a été sous-estimée.

Rapport d'avancement du projet: Ce rapport constitue un bilan de santé de haut niveau. Il utilise une structure arborescente pour montrer comment les tâches des enfants affectent les épopées des parents. Vous pouvez calculer la progression en fonction du nombre total de tâches ou d'estimations de temps.

Graphique prévu et graphique réel: Ce graphique propose une analyse visuelle des tendances. Il compare la capacité de l'équipe, le travail planifié et les résultats réels. Il aide les chefs de projet à identifier les tendances et à voir si l'équipe atteint ses objectifs au fil du temps.

Les meilleures solutions pour le tableau de bord intégré du projet Jira
ActivityTimeline — Idéal pour les tableaux de bord axés sur les ressources et les capacités
ActivityTimeline est un outil de planification des ressources qui combine les données de livraison de Jira avec des informations sur les capacités humaines et les délais. Il aide les chefs de projet à transformer une instance Jira standard en tableau de bord système pour leurs équipes.

Idéal pour
Cet outil est idéal pour les responsables des ressources et les chefs de projet des grandes entreprises ou des agences en pleine croissance.
Medtronic a remplacé le suivi complexe d'Excel par un système centralisé permettant de gérer des milliers de tâches/utilisateurs. Les responsables ont désormais accès à une vue d'ensemble des performances de l'équipe et l'utilisent pour surveiller les échéances à venir et la disponibilité des ressources depuis un seul endroit.
Fonctionnalités du tableau de bord
Vous pouvez implémenter des rapports de ressources avancés, des graphiques et des feuilles de temps directement sous forme de gadgets de tableau de bord Jira. Ces gadgets fournissent une vue de l'avancement du projet et des performances de l'équipe en temps réel. Contrairement aux outils natifs de Jira, il possède des indicateurs de charge de travail codés par couleur (rouge si une personne est surbookée, jaune - sous-chargée, vert - équilibré).

Pour vous garantir de toujours consulter les données les plus récentes, les appareils prennent en charge la mise en cache des données et l'actualisation automatique. Sur un seul tableau de bord, vous pouvez suivre les projets au niveau Epic ou Initiative. Il ajoute également des événements non liés à JIRA aux indicateurs de santé de votre projet, tels que les jours fériés, les congés maladie et les vacances. Cela garantit que votre planification est toujours réaliste et précise.
Ce qu'il fait de mieux
- Convertit les rapports de ressources avancés en gadgets Jira natifs.
- Les responsables n'ont jamais besoin de quitter le tableau de bord Jira pour voir l'utilisation.
- Offre une visibilité complète sur des projets spécifiques dans une seule vue.
Restrictions
- Privilégie les chronologies humaines par rapport aux diagrammes de Gantt en fonction des tâches.
- Les grands ensembles de données prennent plus de temps à charger sans filtres.
- Certains gadgets offrent une personnalisation limitée pour des champs de données spécifiques.
Tempo — Idéal pour les feuilles de temps et le suivi des coûts
Tempo est une application de suivi du temps Jira qui met l'accent sur les rapports financiers, la facturation et la comptabilité. Il aide les organisations à gérer les indicateurs de performance afin de mesurer les indicateurs pertinents avec une grande précision.
Idéal pour
Cette solution est idéale pour les organisations axées sur la conformité, la facturation stricte des clients et le suivi détaillé des centres de coûts.

Fonctionnalités du tableau de bord
Tempo propose différents gadgets de tableau de bord Jira qui traduisent les heures enregistrées en informations financières. Ces appareils permettent aux chefs de projet d'utiliser des rapports chronologiques complets pour suivre les performances du projet et la situation financière. Les libellés de compte personnalisés vous permettent de classer le temps nécessaire pour consulter les données Jira de plusieurs équipes ou clients. Le tableau de bord fournit une vue d'ensemble du travail effectué, ce qui permet aux administrateurs de Jira de consulter et d'approuver les feuilles de temps en masse.
Il existe une intégration pour les utilisateurs d'ActivityTimeline. Regardez cette vidéo pour voir comment cela fonctionne :
Principaux avantages
- Excellent pour les rapports financiers et la facturation des clients.
- Suivi précis des CAPEX, OPEX.
- S'intègre à Jira et ActivityTimeline.
- Offre de nombreux gadgets pour une vue d'ensemble de la gestion de haut niveau.
Principaux inconvénients
- L'accent est moins mis sur la planification des capacités futures.
- Manque de planification de scénarios « hypothétiques ».
- Nécessite l'achat de modules séparés pour bénéficier de toutes les fonctionnalités.
- Le système peut présenter des retards en cas de rapports volumineux.
EazyBI — Idéal pour la BI avancée et les métriques personnalisées
EazyBI est un outil de business intelligence qui permet une exploration approfondie des données et des rapports analytiques complexes pour Jira. Il permet aux équipes de transformer les données Jira brutes en cubes multidimensionnels pour une analyse approfondie.

Idéal pour
Cette plateforme est idéale pour les organisations gourmandes en données qui disposent d'analystes dédiés. Il est parfait pour les équipes de projet qui ont besoin d'indicateurs de performance clés très spécifiques que plusieurs outils ne peuvent pas fournir.
Caractéristiques du tableau de bord
Une interface glisser-déposer vous permet de créer des rapports sophistiqués et de les ajouter en tant qu'outils de tableau de bord Jira.

L'outil prend en charge de nombreux éléments visuels, notamment des graphiques circulaires, des vues chronologiques et des graphiques interactifs. Il vous permet de combiner des données Jira avec des sources externes telles que SQL ou Google Sheets. Cela crée un tableau de bord de projet simple pour différents projets. Les chefs de projet peuvent commencer par une vue d'ensemble de haut niveau, puis passer à des informations plus détaillées. Il fournit également des rapports historiques pour identifier les tendances en matière de performance des équipes. Cela permet aux utilisateurs de visualiser les données de l'ensemble de l'instance Jira afin de prendre des décisions fondées sur les données.
Force de base
- Exploration de données puissante et analyse multidimensionnelle.
- Vaste bibliothèque de différents graphiques et de visualisations personnalisées.
- Combine les informations de Jira avec diverses sources de données externes.
- Suit les tendances historiques et les aperçus des projets.
Compromis
- Courbe d'apprentissage élevée, nécessite des connaissances en MDX pour les graphiques personnalisés.
- Manque de simplicité pour des contrôles de progression rapides et prêts à l'emploi.
- La configuration initiale des modèles de données nécessite des efforts importants.
Structure : idéale pour les vues de portefeuille et de hiérarchie
Structure est un outil de gestion de portefeuille de projets qui organise les problèmes Jira en hiérarchies à plusieurs niveaux. Il aide les chefs de projet à voir comment des sous-tâches, des récits et des épopées particuliers s'intègrent aux projets.

Idéal pour
Cet outil est idéal pour les équipes de projet qui gèrent des arriérés « désordonnés » ou des portefeuilles à grande échelle avec des dépendances complexes.
Fonctionnalités du tableau de bord
Structure transforme votre instance Jira en remplaçant les listes par des tableaux similaires à des feuilles de calcul qui peuvent être intégrés en tant que gadgets de tableau de bord Jira. Ces gadgets vous permettent de suivre l'avancement de plusieurs projets en organisant les données. Vous pouvez utiliser des formules personnalisées pour calculer des indicateurs clés, tels que la somme des estimations de temps ou des coûts dans la hiérarchie. La vue du tableau de bord permet aux utilisateurs de mettre à jour directement les problèmes de Jira directement depuis la structure à l'aide de l'édition en ligne. En donnant un aperçu de tous les projets en cours, il met également en évidence les problèmes potentiels et les conflits de planification précoces. Si vous avez besoin d'une chronologie plus visuelle, elle s'intègre aux extensions de diagramme de Gantt pour afficher les feuilles de route des projets directement sur l'écran de votre tableau de bord.
Points forts
- Visualise des hiérarchies massives à plusieurs niveaux (Epic > Story > Sous-tâche).
- Organise les tâches éparpillées dans des structures claires.
- Agrège les données du projet et produit des rapports à l'aide de formules personnalisées.
- Fournit une synchronisation en temps réel entre la structure et les tickets Jira.
Faiblesses
- Analyses de capacité et de temps natives limitées.
- Il est préférable de l'utiliser conjointement avec d'autres applications de reporting.
- Les utilisateurs qui ne sont pas familiarisés avec la modélisation hiérarchique des données ont une courbe d'apprentissage plus abrupte.
BigPicture — Idéal pour les cartes routières et les diagrammes de Gantt
BigPicture est un outil de gestion de projets et de portefeuilles (PPM) qui relie la planification de haut niveau aux données d'exécution. Il vous donne un point de vue unique sur tout ce qui se passe dans votre instance Jira.

Idéal pour
Cette application est idéale pour les gestionnaires de programme qui supervisent des feuilles de route pluriannuelles. Il fonctionne bien pour les organisations utilisant des méthodologies Waterfall, Agile (SAFe) ou hybrides.
Fonctionnalités du tableau de bord
BigPicture fournit plusieurs gadgets pour votre tableau de bord Jira afin de surveiller l'état de santé du projet. Le gadget Risk Matrix vous permet d'évaluer les menaces liées à plusieurs projets grâce à une carte thermique. Vous pouvez également ajouter des gadgets de rapport pour suivre des indicateurs tels que la vélocité et les délais de planification. L'outil segmente les données Jira dans des « boîtes ». Cela permet d'organiser les tâches tous les mois ou tous les trimestres. Directement sur votre tableau de bord, vous pouvez consulter les données à l'aide d'une chronologie de style Gantt ou d'une arborescence hiérarchique. Ces vues montrent le temps passé par rapport aux estimations initiales. Pour la gestion des ressources, l'outil propose des indicateurs codés par couleur pour voir si les équipes de projet sont suraffectées ou sous-affectées en temps réel.
Avantages
- Visualisations de Gantt et planification de portefeuille à long terme.
- Conformité totale aux exigences SAFe.
- Gérer les dépendances complexes entre les tâches et les équipes.
- Création de scénarios hypothétiques pour les feuilles de route.
Désavantages
- La configuration est complexe et prend du temps.
- Interface lourde qui peut être excessive pour les petites équipes agiles.
- Les supports pédagogiques ne sont parfois pas clairs pour les nouveaux utilisateurs.
Approfondissement technique et meilleures pratiques
La création d'un tableau de bord n'est que la première étape. Une configuration appropriée garantit des informations précises et exploitables et vous aide à suivre efficacement les indicateurs du projet.
Configuration de vos gadgets
Un tableau de bord de gestion de projet Jira réussi nécessite des paramètres précis pour être efficace. La définition de périodes en jours ou en semaines aide les équipes à comprendre leur charge de travail. Des filtres sont également nécessaires pour supprimer les tâches non liées. Cela permet aux responsables de suivre les progrès sans données non pertinentes.
Dans ActivityTimeline, pour parcourir les chronologies, vous pouvez modifier les unités de temps en jours ou en mois et appliquer des filtres personnalisés.
Garantir l'intégrité des données
L'intégrité des données implique de disposer d'une version fiable pour votre équipe. Les rapports perdent de leur valeur si les utilisateurs peuvent supprimer ou modifier des informations pertinentes telles que les noms des projets ou les dates après la fin des travaux. Verrouillez les champs principaux pour empêcher toute modification une fois le travail terminé, afin de garantir l'exactitude des salaires, une facturation et un climat de confiance.
Le processus d'approbation d'ActivityTimeline verrouille complètement les données des feuilles de temps.

Gestion des estimations indépendantes
La gestion des story points et des heures est une bonne pratique pour les équipes agiles modernes. Les points mesurent la complexité d'une tâche, tandis que les heures mesurent le temps nécessaire pour la terminer. La combinaison de ces éléments donne une vision visuellement attrayante des performances de l'équipe et de ses capacités futures. Il permet d'éviter les erreurs de planification lors des sprints.
ActivityTimeline vous permet de transformer les points de l'histoire en heures. Vous pouvez l'appliquer à l'échelle mondiale ou pour un projet.

Portabilité pour les parties prenantes
La portabilité est essentielle pour maintenir la transparence grâce à des tableaux de bord partagés. De nombreux dirigeants ont besoin de vérifier l'état de santé du projet, mais n'ont pas le temps de s'y retrouver dans Jira. Intégrez des graphiques dynamiques dans Confluence afin que les parties prenantes puissent consulter le tableau de bord de l'état des projets Jira sans accéder à Jira. Cela en fait le tableau de bord Jira le plus efficace pour la gestion de projet.
Vous pouvez cliquer sur une « icône de lien » sur n'importe quel gadget ActivityTimeline pour l'intégrer à une page Confluence.
Conclusion
Un tableau de bord de gestion de projet Jira structuré améliore la clarté entre les équipes. Des applications comme ActivityTimeline vous fournissent une vue d'ensemble, mais les outils Jira natifs ne surveillent que les tâches de base. Aidez votre équipe à être productive et à atteindre ses objectifs en configurant correctement vos appareils et en conservant des données précises.





